Use Pulse surveys in Keka to regularly track employee sentiment and improve engagement across your organisation. These lightweight, weekly check-ins help you understand how your team feels—without the need for long surveys.
With just a click, you can activate a Pulse survey. Employees receive it within 24 hours, and their responses are scored on a 10-point scale—giving you actionable insights to support better decisions.
This article walks you through how to initiate, pause, resume, and manage permissions for Pulse in Keka.
Managing Pulse Global Permissions
To use or view Pulse surveys, team members need specific roles assigned:
Manage Pulses: Can initiate, manage, and view analytics
View Pulse Analytics: Can only view pulse data
To assign these roles:
Go to Global Settings.
-
Click Roles & Permissions.
Select the Pencil icon next to the desired role.
Enable either Manage Pulses or View Pulse Analytics.
-
Click Update to save.
Accessing Past Data
-
To view pulse data collected before 2nd February 2024, simply click the link labeled Access Past Data on your Pulse dashboard.
Initiating Pulse
To launch a new Pulse survey:
Click Engage from the left menu.
Under the Engage tab, go to Pulse.
-
Click Start Pulse.
-
A pop-up will appear with instructions. After reviewing, click I understand to continue.
You’ll be taken to the Pulse dashboard:
-
Click Launch Pulse.
In the pop-up, choose the desired start date.
-
Click Launch Pulse to activate.
Pausing Pulse
To pause the Pulse survey:
-
Go to Settings in the Pulse dashboard.
-
Go to Pause Pulse.
Select the number of days you want to pause it.
-
Click Apply.
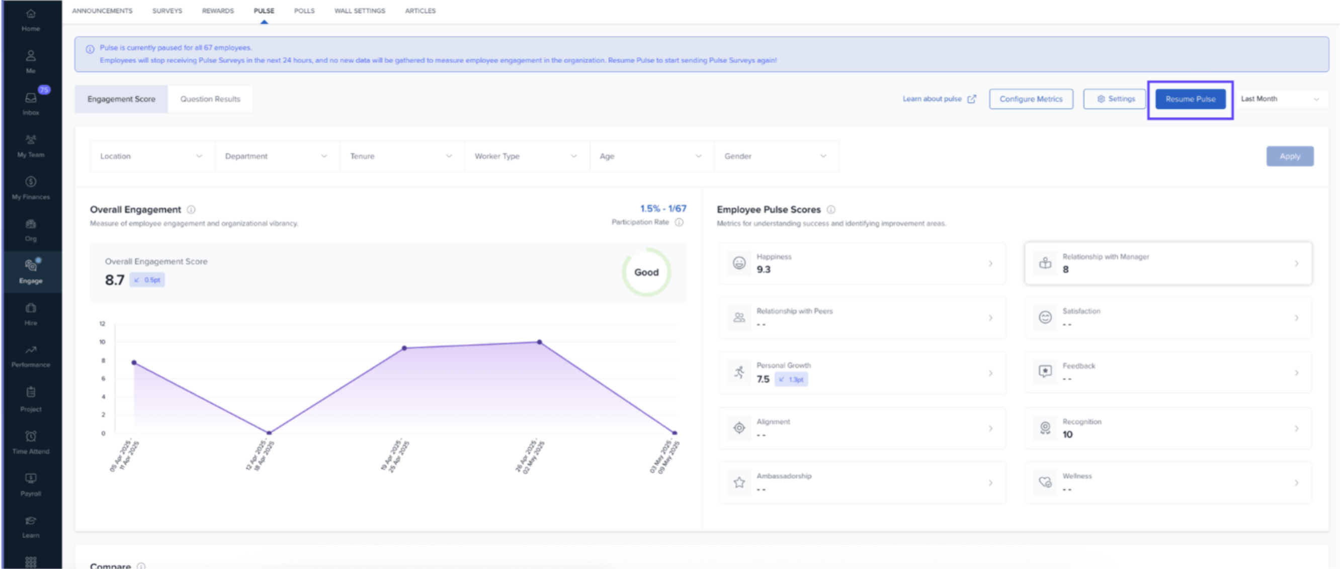
Resuming Pulse
To resume a paused Pulse:
Go to Settings.
-
Click Resume Pulse.
-
Pick a date to restart the Pulse.
-
Click Resume Pulse to confirm.
Next Steps
Want to see how employee responses are collected and kept anonymous? Read: Gathering Employee Responses for Pulse
Comments
0 comments
Please sign in to leave a comment.